小红楼论坛资料大全最新版本更新内 ,一品楼ypl论坛官网2025广州qm论坛 ,一品楼ypl论坛浙江 ,一杯茶论坛全国兼职51一品茶楼

安全·节能电加热导热油炉厂家“专精特新”企业、B级锅炉制造+压力管道双证资质

服务热线:400-000-9261 咨询电话:151 9595 6304

cn二级页面banner—新闻资讯2

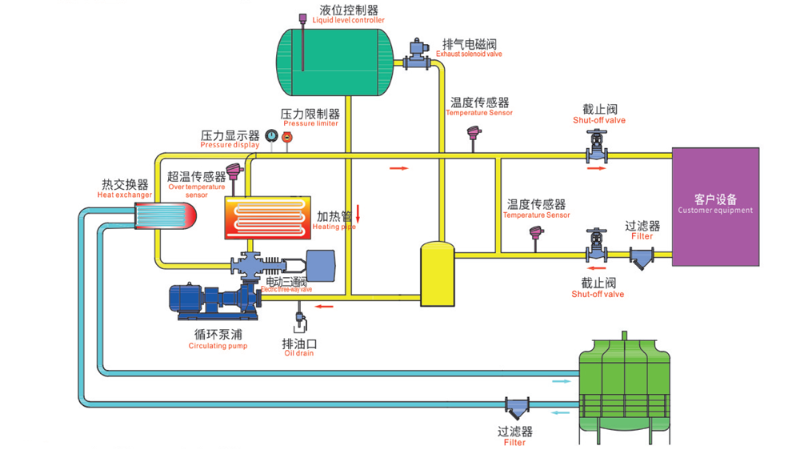
导热油炉工作原理图,一张图看懂工作原理

返回列表 来源: 发布日期: 2025.05.07/09:48

在工业生产中,热能的稳定传递至关重要,电加热导热油炉凭借其高效、安全的特点成为许多企业的首选。今天我们就通过一张导热油炉工作原理图来深入解析这套系统的运行奥秘。

导热油炉工作原理图

观察这张导热油炉工作原理图,我们可以清晰地看到几个关键组件:加热管、循环泵浦、热交换器以及各类传感器。这些部件协同工作,构成了一个完整的闭路循环系统。

电加热导热油炉的核心在于加热管,它通过电能转化为热能,将导热油加热至设定温度。图中显示的温度传感器实时监控油温,确保系统在安全范围内运行。超温传感器的存在则提供了双重保障,一旦温度异常立即触发?;せ?。

导热油炉系统工作时,循环泵浦首先启动,推动导热油在整个系统中流动。冷油经过加热管区域被加热后,通过管道输送至热交换器,在这里将热量传递给客户设备。

特别值得注意的是图中的液位控制器和压力限制器,它们确保了系统内油量充足且压力稳定。两个过滤器的设置则保证了导热油的纯净度,延长了设备使用寿命。除了前面提到的温度?;?,图中的截止阀可以在紧急情况下迅速切断油路,而排油口则为系统维护提供了便利。

压力显示器让操作人员随时掌握系统状态,这种可视化设计大大提高了操作安全性。正是这些细节的完美配合,才使得电加热导热油炉成为工业加热领域值得信赖的选择。

电加热导热油炉

咨询热线

400-000-9261
热品推荐
化工导热油炉

化工导热油炉

温度范围:50-300℃控温精度:±1℃加热功率:100-2000kW控制类型:固态继电器/可控硅
沥青罐导热油炉

沥青罐导热油炉

温度范围:50-300℃控温精度:±1℃加热功率:100-2000kW控制类型:固态继电器/可控硅
免检电导热油炉(99KW)

免检电导热油炉(99KW)

温度范围:50-300℃控温精度:±1℃加热功率:100-2000kW控制类型:固态继电器/可控硅